
名稱:S313伸縮器
伸縮器性能特點:
伸縮器也稱伸縮節、膨脹節、補償器。伸縮器在一定范圍內可軸向伸縮,也能在一定的角度內克服管道對接不同軸向而產生的偏移,能極大的方便閥門管道的安裝與拆卸,在管道允許伸縮量中可以自由伸縮,一旦越過其最大伸縮量就起到限位,確保管道的安全運行。主要為保障管道安全運行,具有以下作用:補償吸收管道軸向、橫向、角向熱變形;吸收設備振動,減少設備振動對管道的影響;吸收地震、地陷對管道的變形量。套管式伸縮器為各種給排水管道、水塔、水泵、水表、閥門的安裝拆換提供了極大方便,給長距離管路因溫差伸縮起到了很好的調節作用。
伸縮器安裝注意事項:
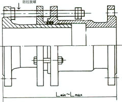
1.安裝應在最大與最小長度之間,可根椐實際情況進行調整。
2.安裝時,松開填料壓盤各螺栓,調整好安裝長度,并將兩端與管子(或閥門、水表)按設計要求安裝好,再檢查填料是否放好,最后壓上填料壓盤,用對角法擰緊螺栓切勿壓偏,使其起到止漏作用。
3.伸縮器安裝在止回閥后。
4.伸縮器兩端必須設置支墩,它本身不承受軸向拉力,必要時可加防拉脫。
S313型伸縮器材料表
S313型伸縮器基本尺寸




序號
名稱
數量
材料
1
本體
1
HT200 QT40-15 Q235
2
密封圈
1
丁腈橡膠
3
壓髓
1
HT200 QT40-15 Q235
4
套管法蘭
1
HT200 QT40-15 Q235
5
螺母
-
30#鋼
6
螺栓
-
35#鋼
DN
(mm)法蘭連接尺寸
安裝尺寸
重量
(公斤)
D
¢
n—d
最短長度
安裝長度
最大長度
伸縮量
50
165
125
4—18
170
200
230
60
9.8
65
185
145
4—18
170
200
230
60
12.1
80
200
160
8—18
170
200
230
60
14.23
100
220
180
8—18
225
260
295
70
19.55
120
250
2IO
8—18
225
260
295
70
23
150
285
240
8—22
225
260
295
70
30.55
200
340
295
8—22
225
260
295
70
40.7
250
395
350
12—22
225
260
295
70
53.5
300
445
400
12—22
280
330
380
100
75.5
350
505
460
16—22
280
330
380
100
91
400
565
515
16—26
280
330
380
100
112
450
615
565
20—26
280
330
380
100
127
500
670
620
20—26
300
360
420
120
147
600
1780
725
20—30
300
360
420
120
235
700
895
840
24—30
300
360
420
120
269
800
1015
950
24—33
300
360
420
120
326
900
1115
1050
28—33
335
400
465
130
394
1000
1230
1160
28—33
335
400
465
130
451
1200
1455
1380
32—39
335
400
465
130
648
1400
1675
1590
36—42
345
420
495
150
869
1600
1915
1820
40—48
345
420
495
150
1175
1800
2115
2020
44—48
360
440
520
160
1406
2000
2325
2230
48—48
360
440
520
160
1649
上一篇:【SF鋼制伸縮器】
下一篇:【RS型柔性套管式伸縮器】

豫公網安備 41910102000522號
地址:鞏義市永安路南段 0371-64393352 64580820 傳 真:0371-64031200 手 機:15903663076